Bonjour à tous
J'ai un exercice merci beaucoup d'avance
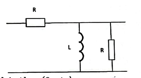
•on considère le quadripole de la figure ci contre :
1) déterminer les termes de la matrice transfert de ce quadripole
* V2=T11V1-T12I1
I2=T21V1-T22I1
Par définition :
*T11=V2/V1 lorsque I1=0
*T21=I2/V1 lorsque I1=0
*T12=-V2/I1 lorsque V1=0
*T22=-I2/I1 lorsque V1=0
le schéma :
Pour I1=0 on a V2=V1
Donc T11=1
T21=(R+ZL)/(R*ZL)
Avec ZL=jL
Car V1=Zeq*I2
*Pour V1=0
V2=-RI1
T12=R
*I1=-Zeq/(R+Zeq)I2
T22=[R+Zeq]/Zeq
2) un quadripole possède une matrice de transfert T=
Une résistance de charge Rc est connecté à ses bornes de sortie. Quelle est la valeur de l'impédance d'entrée du quadripole
impédance d'entrée :
C'est l'impédance vue à l'entrée quand la sortie est connecté à une charge d'impédance Rc l'impédance d'entrée est
Et on a:
V2=V1=?=-RcI2
I2=V1-I1
Une indication s'il vous plaît merci beaucoup
Bonjour
Pour la question 1, on pose :
Le circuit est ainsi équivalent à celui schématisé ci-dessous. La loi des nœuds et la loi d'addition des tensions (ou loi des mailles) conduit de façon immédiate à :
soit :
D'où, en écriture matricielle :
Un peu plus rapide que ta méthode me semble-t-il.
Pour la question 2 : tu as écrit l'essentiel. Il suffit juste de remarquer qu'à ta dernière ligne, tu peux remplacer I2 par

Vous devez être membre accéder à ce service...
Pas encore inscrit ?
1 compte par personne, multi-compte interdit !
Ou identifiez-vous :